资产分为移动资产(CT、MRT、生化分析仪、DSA、加速器、呼吸机、消毒灭菌等各类诊断、治疗及辅助医疗设备)、固定资产(各科室、网络中心的计算机及网络设备)、基础设施(楼宇及水、电、气、消防等基础设施)三大类,是医院的核心资产,目前很多医院尚未建立完善的资产管理系统,导致固定资产管理混乱,资产管理部门之间的信息沟通不畅,轻便的医疗设备经常被移来移去,寻找起来费时费力,一旦找不到就会重复采购,造成资产的浪费。更有像手术室这样种面积巨大、设备使用频率高,需要反复回收、分配监护仪等设备的科室,每天需要花费大量时间、人力找设备。
医院设备日常管理存在的问题:
| 序号 | 日常管理中可能出现的问题 |
| 1 | 设备没有建立全程的、规范化、流程化的管理:从设备采购、招标、购置、验收、日常运营、效益分析、维修到最终的报废,没有一个完整的信息跟踪管理系统,导致很多相关的资料无 法及时查阅和追溯。 |
| 2 | 账目不清:全院医疗设备众多,分布广,可能出现帐目不清、帐物不符、有帐无实等情况, 容易导致医院资产流失,不利于设备科对全局的把控。 |
| 3 | 清查盘点繁琐:设备定期的科室清查,以及全院的定期资产盘点过程繁琐,耗费时间,清查结果的准确性不高。 |
| 4 | 移动医疗设备的周转率低、长期闲置、急用找不到,采购无序:归属设备部门的共享医疗设备如除颤仪、吸引器、呼吸机、心电监护仪都是可移动的,设备科管多个科室共用,经常是用的时候找不到,不用时长期闲置,采购报计划时,业务科室都要购买,设备部门没有数据 分析,采购没有依据,使用也做不到合理分配,导致大量浪费。 |
| 5 | 设备没有效益分析:尤其是大型设备没有进行精确的效益分析,无法统计设备的成本、收入、使用率等情况。医院申请购买新设备,需要论证时,才匆忙手工提取一些效益方面的数据来 应付,数据来源往往不太准确,给领导决策带来困难。 |
| 6 | 大型医疗设备用电健康状态是运维盲区,无合规性检查:大型医疗设备用价值高、精度高,设备本身的健康状态及环境电流的清洁程度与使用患者的生命安全息息相关,对于检测结果的准确性尤为重要,但因技术条件限制,设备实时电流高低、波形记录、恶性负载等能直接 反应健康状态的指标无法测量和记录,存在运维盲区。 |
| 7 | 高值设备及耗材追溯困难:医院无法利用高值耗材的条码来完成工作,而是手工粘贴保存条码信息,费事费力。设备科无法进行有效监管,不能进行零库存管理,造成耗材成本过高。 传统管理方式下,科室先使用后入库,设备处完全凭借科室的反馈信息办理入库,数据质量 |
1. 医疗资产管理解决方案
医疗资产定位管理系统的部署思路:
- 需要信号覆盖的区域都安装可视化边缘网关/融通单元/微基站实现物联网覆盖
- 需要定位的房间需要安装微基站
- 走廊上需要知道位置信息的地方安装可视化边缘网关/融通单元
- 病区出入口安装可视化边缘网关/融通单元
- 以医院为单位部署系统服务器、定位引擎及精神病患防走失系统应用软件
- 以医院为单位部署系统服务器、定位引擎及资产定位管理系统应用软件
- 将移动资产、固定资产和基础资产分别绑定资产标签,并分别匹配归属科室和 具体责任人
- 建立全院级别监控中心基础上,再提供以病区为单位的分监控中心,可按权限 查找资产的具体位置,统计资产甚至是分析使用情况。
根据医院的需求,我们在医院病区所有病房、治疗室、医生办公室以及走廊等关键区域 设计响应的定位器;在门急诊区,所有的诊室、功能区等候区、走廊等关键位置安装定位器。 定位器工作时需要供电,电源的安装可就近本地供电,也可以通过定位基站集中供电,具体根据工程实际情况决定。资产标签的配置数量,可根据移动设备、固定设备及基础设备的管 理需要配置,可以一次性配齐,也可以后期分批采购。定位系统可以为医院管理人员提供主 动、实时(约 2 秒钟延时)的资产位置信息,并对设备进出特定的区域发出提示信息。

2. 医疗资产管理功能说明
资产定位管理系统的主要功能:
| 序号 | 功能 | 描述 |
| 1 | 全生命周期管理 | 医疗设备从合同采购到维修报废的整体流程 管理追踪系统 |
| 2 | 医疗设备快速盘点 | 通过 PDA 手持机与软件后台一键盘点 |
| 3 | 共享急救医疗设备快 速查找 | 对医院急救类设备进行快速定位查找 |
| 4 | 医疗设备周转率分析 | 通过医疗设备用电状况分析得出医疗资产设 备的真实使用率 |
| 5 | 医疗设备“心电”监测 | 通过电流标签监测仪对大型医疗用电设备进 行实时用电状况的全方面监测 |
| 6 | 大数据分析平台 | 统计出设备使用率、周转率、健康状态、实时 位置等汇总数据 |
2.1 设备全生命周期管理
设备全生命周期在功能实现上主要分为六个模块,即设备购入、设备档案、维修管理、设备质控、合同管理,效益分析;

2.2 资产设备一件盘点
固定资产和高值耗材上粘贴识别标签,利用手持机可对科室资产进行快速盘点,准确度高,速度快,一个完整季度盘点周期仅需几个小时。支持通过 PDA 进行盘点工作,可支持二维码扫描或 RFID 感应式盘点。极大的减轻了盘点的工作量。同时也解决了二维码识别受光线、角度、位置等因素的造成的无法扫描问题。同时支持通过 RFID 技术监测设备位置异常,进行相应的提醒。
2.3 有源标签设备一键盘点
在共享移动医疗设备上隐蔽安装物联网防拆有源标签,标签时刻发送位置信息,医护人员通过手机或者护士站电脑随时查看位置信息,及时快速找到要用的设备,医护人员能够在一秒钟的时间内找到所需要的急救类设备(如除颤仪)。

2.4 共享医疗设备一键查找
对经常性移动的固定资产,如手术室相关器械设备,进行实时定位监控,如 5 秒定位一次,及时掌握其位置情况,医护人员可通过后台系统快速获知所需设备位置,用于紧急情况下的资产设备快速查找。设备管理部门也能实现设备的高效智能化管理,同时后台可查看详细使用数据,对于闲置物品可提高利用率,实现物资管理可视化。
在移动医疗设备上隐蔽安装物联网防拆有源标签,标签时刻发送位置信息,医护人员通过手机或者护士站电脑随时查看位置信息,及时快速找到要用的设备,通过医院建模仿真地图直接 3D 聚焦所需要寻找的设备上,让医护人员在最短的时间内找到周围的共享急救类设备位置信息,并提供每天的轨迹回放频率得出医疗设备实际使用率。
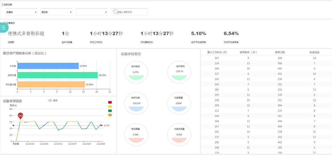
2.5 周转率有据可查,考核设备绩效
在用电医疗设备上加装支持物联网传输的电流健康检测仪,标签分为 220V 及 380V,通过电流健康检测仪记录每一个医疗设备实际使用时间,使用时间与使用频次关联,包括便携式医疗设备的每日轨迹频率,提供完整的医疗设备使用率的分析结果。

本系列文章分享一个物联网方向的智慧医院整体解决方案,本方案是基于互联网、物联网、传感器、工控等技术将医疗系统中各种各样的设备集中控制管理,并在此基础上展开各种医疗应用,系列文章目录:
1 系统建设背景 5
2 政策要求 5
2.1 建立分级评估标准体系的目的 6
2.2 评估对象 6
3 物联网智慧医院顶层设计 6
4 系统概述 8
5 医疗物联网 10
5.1.1 医疗物联网设计背景 10
5.1.2 医疗物联网 10
5.1.2.1 可视化组网组网 11
5.1.2.2 融通单元建设组网 11
5.1.2.3 医疗物联网系统定位原理说明 12
5.1.3 方案设计标准及规范 13
6 物联网智慧医院系统方案 14
6.1 医疗物联网总体设计 14
6.1.1 医疗物联网系统说明 14
7 智慧医院管理类 16
7.1 医护随身报警系统 16
7.1.1 医护随身报警需求背景 16
7.1.2 医护随身报警解决方案 16
7.1.3 医护随身报警功能说明 17
7.2 无线入侵报警系统 18
7.2.1 无线入侵报警需求背景 18
7.2.2 无线入侵报警解决方案 18
7.2.3 无线入侵报警功能说明 19
7.3 可视化巡更系统 20
7.3.1 可视化巡更需求背景 20
7.3.2 可视化巡更解决方案 20
7.3.3 可视化巡更功能说明 20
7.4 全网无线对讲系统 21
7.4.1 全网无线对讲需求背景 21
7.4.2 全网无线对讲解决方案 21
7.4.3 全网无线对讲功能说明 22
7.5 物联网手卫依从系统 24
7.5.1 物联网手卫依从需求背景 24
7.5.2 物联网手卫依从解决方案 24
7.5.3 物联网手卫依从功能说明 25
7.6 急救时间管理 26
7.6.1 急救时间管理需求背景 26
7.6.2 急救时间管理解决方案 26
7.6.3 急救时间管理功能说明 27
7.7 医疗资产管理系统 28
7.7.1 医疗资产管理需求背景 28
7.7.2 医疗资产管理解决方案 29
7.7.3 医疗资产管理功能说明 30
7.8 冷链环境监测 32
7.8.1 冷链监测需求背景 32
7.8.2 冷链环境监测解决方案 32
7.8.3 冷链环境监测功能说明 33
7.9 医废溯源管理 34
7.9.1 医废溯源管理背景 34
7.9.2 医废溯源管理解决方案 34
7.9.3 医废溯源管理功能说明 35
7.10 消毒溯源质量控制 36
7.10.1 消毒溯源背景 36
7.10.2 消毒溯源质量控制解决方案 36
7.10.3 消毒溯源质量控制功能说明 37
7.11 医院被服管理系统 37
7.11.1 医院被服管理背景 37
7.11.2 医院被服管理解决方案 38
7.11.3 医院被服管理功能说明 39
7.12 智慧后勤运维系统 40
7.12.1 智慧后勤需求背景 40
7.12.2 智慧后勤解决方案 40
7.12.3 智慧后勤功能说明 41
8 智慧医院服务类 43
8.1 全院区婴儿防盗系统 43
8.1.1 全院区婴儿防盗需求背景 43
8.1.2 全院区婴儿防盗解决方案 43
8.1.3 全院区婴儿防盗功能说明 44
8.2 精神病患防走失系统 45
8.2.1 精神病患防走失需求背景 45
8.2.2 精神病患防走失解决方案 45
8.2.3 精神病患防走失功能说明 46
8.3 病患体征看护系统 48
8.3.1 病患体征看护需求背景 48
8.3.2 病患体征看护解决方案 48
8.3.3 病患体征看护功能说明 49
8.4 院内导航+导诊服务系统 50
8.4.1 院内智能导诊需求背景 50
8.4.2 院内智能导诊解决方案 51
8.4.3 院内智能导诊功能说明 52
8.5 输液监测系统 60
8.5.1 输液监测需求背景 60
8.5.2 输液监测解决方案 60
8.5.3 输液监测功能说明 61
9 物联协同运营平台 62
9.1 平台简介 62
9.2 关键技术 62
9.3 安全保障管理 63
9.4 物模型标准接入 64
9.5 信息互联互通 64
9.6 平台组件及功能 65
9.7 平台优势 69
10 方案总结说明 69
10.1 网络全融通 70
10.2 平台全融通 70
10.3 终端全融通 70
