客流子系统是一个高度集成的解决方案,专为商业和公共场所设计,实现对客流数据的实时监控和分析。该子系统集成了双目客流相机、客流密度相机、区域关注度相机、抓拍相机以及客流热度分析盒等设备,确保全面而准确地捕捉客流信息。
1. 客流监测系统设计
系统由双目客流、人员检测客流、抓拍客流、区域密度客流相机以及客流分析盒、客流分析超脑和系统管理软件组成,提供客流人数、客流密度、区域关注度、客群和客流等不同自定义区域不同维度(日、周、月、季、年、自定义时间)的数据报表统计,且通过组件间的接口,为行业组件的业务功能提供数据支撑。提供了多种分析功能:天气分析,指标分析,热力分析,客流数据看板,排队应用(食堂排队)。系统架构如下图所示:

1.1 客流监测系统前端
(1)双目客流相机
双目客流相机常用于博物馆、连锁门店、园区食堂等封闭式场所,通过垂直安装,数人头计数(头颈肩过线计数),对进出该封闭区域的人数进行统计,统计准确的进客量、出客量。
(2)倾斜客流相机
倾斜客流相机常用于多出入口的商业场景,景区出入口,各类检票处,国道等,该设备是和比较宽的场景。支持多区域的客流统计。
(3)密度相机
通过估算算法对大范围区域的人数进行预估,来进行人员管控、预警等,比如:大型广场、机场边检大厅,跨年/演唱会等大型活动、游乐园/广场等人员聚集的大型区域。
(4)关注度相机
通过目标头肩来进行追踪计算,精确计算区域内人数和在区域内停留时长,在一些食堂、展览管、超市等场景使用,适合有人数管控需求的场所,检测区域内的实时人数、停留时长;同时支持人数异常报警,停留超时报警。
(5)客流热度分析盒/超脑+抓拍机
通过对人体特征进行分析,如服装、发型、体态等特征,进行客流的去重统计、客群性别特征统计、客群年龄段统计,从而实现对消费者游逛深度,店铺关联度、品牌关注度等一系列营销指标的统计分析。
1.2 客流监测系统网络
可以在内网环境下通过有线网络或通过 WIFI 接入到交换机,将前后端设备统一接入到一个网络当中,在外网环境下,前端设备通过 4G 或路由器走互联网接入到中心平台。
1.3 客流监测系统后台
该子系统提供了多维度的客流数据报表统计功能,包括按照不同自定义区域、时间维度(如日、周、月、季、年、自定义时间)进行客流人数、客流密度、区域关注度、客群统计以及客流分析。这些数据将通过组件接口为各行业的业务功能提供关键数据支持。
此外,智能安防监控客流子系统还具备多种分析功能,如天气分析、指标分析、热力分析和客流数据看板等。这些功能有助于更好地理解客流变化与环境因素之间的关系,为业务决策提供有力支持。
该子系统还应用于多种实际场景,如食堂排队等业务应用。通过实时监控排队情况,可提高效率,改善顾客体验。总之,智能安防监控客流子系统是一个强大的工具,可助力各行业实现客流管理优化,提升服务质量和运营效果。
2. 客流监测系统部署
(1)双目客流相机
双目客流相机常用于博物馆、连锁门店、园区食堂等封闭式场所,通过垂直安装,数人头计数(头颈肩过线计数),对进出该封闭区域的人数进行统计,统计准确的进客量、出客量。

(2)倾斜客流相机
倾斜客流相机常用于多出入口的商业场景,景区出入口,各类检票处,国道等,该设备是和比较宽的场景。支持多区域的客流统计。

(3)密度相机
通过估算算法对大范围区域的人数进行预估,来进行人员管控、预警等,比如:大型广场、机场边检大厅,跨年/演唱会等大型活动、游乐园/广场等人员聚集的大型区域。

(4)关注度相机
通过目标头肩来进行追踪计算,精确计算区域内人数和在区域内停留时长,在一些食堂、展览管、超市等场景使用,适合有人数管控需求的场所,检测区域内的实时人数、停留时长;同时支持人数异常报警,停留超时报警。

(5)客流热度分析盒/超脑+抓拍机
结合客流热度分析盒、超脑及抓拍机,通过对人体特征进行分析,如服装、发型、体态等特征,进行客流的去重统计、客群性别特征统计、客群年龄段统计,从而实现对消费者游逛深度,店铺关联度、品牌关注度等一系列营销指标的统计分析。

3. 客流监测系统功能
(1)客流统计功能
依托双目客流相机,主要分为客流量统计,客流同环比统计,客流排行和设备客流量四个功能。客流统计以统计组为单位,展示客流统计数据(支持去重前后数据展示),并支持日,周,月,季,年,特殊日,自定义维度进行查询,支持数据的导出。客流量统计和客流同环比统计,支持进客流,出客流,保有量,集客力四个维度的统计。客流排行,以进客流为维度进行排行。设备客流量,以监控点为维度展示进客流,出客流,保有量三个维度的统计。




(2)精准客流统计功能
依托超脑或人脸比对相机,主要分为客流量统计,客流同环比统计,客流排行和滞留时长四个功能。以统计组为单位,展示客流统计数据(支持去重前后数据展示),并支持日,周,月,季,年,特殊日,自定义维度进行查询,支持数据的导出。客流量统计和客流同环比统计,支持进客流,出客流,集客力三个维度的统计。客流排行,以进客流为维度进行排行。滞留时长以统计组为维度,批量统计和计算人员滞留时长。
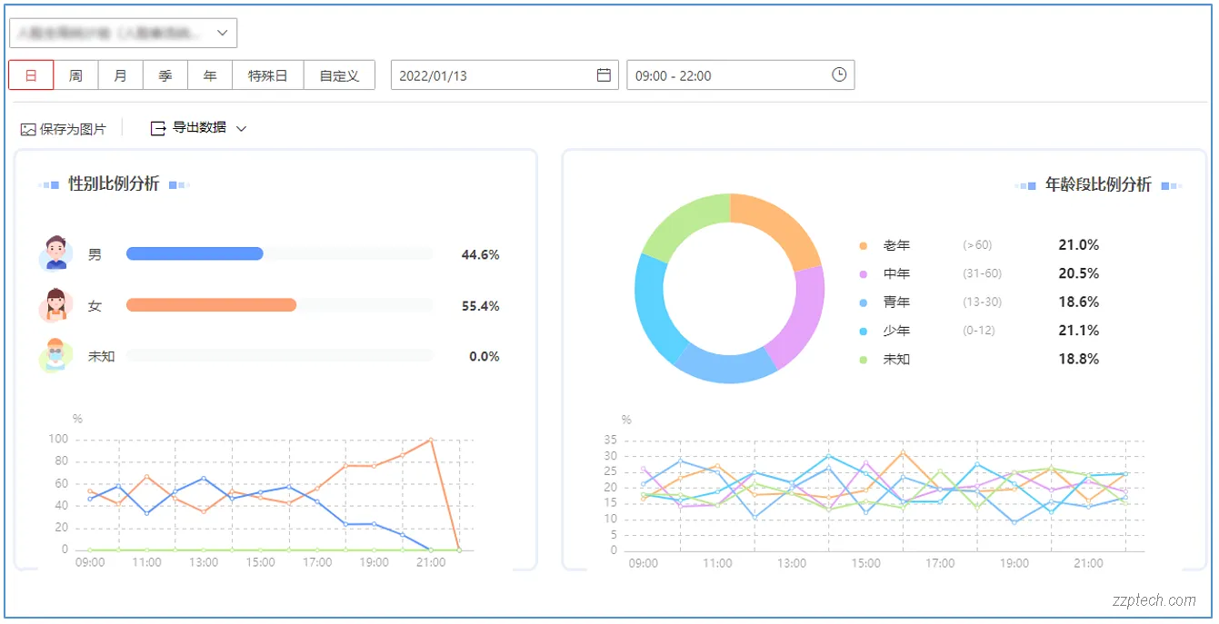
(3)客群统计功能
客群统计以统计组为维度,批量统计和计算客群数据,并按比例进行展示。其中客群分析的数据来源有两种,分别为客群统计组(通过抓拍)下的客群数据和客流数据,所以在进行客群统计的统计组选择下,客群统计组和客流统计组所展示的是来自不同数据来源的客群分析数据。

(4)客流密度统计功能
依托密度相机,主要分为客流密度统计,密度同环比统计两个功能。以统计组为单位,展示客流密度统计数据,并支持日,周,月,季,年,特殊日,自定义维度进行查询,支持数据的导出。


(5)区域关注度统计功能
依托区域关注度相机,主要分为区域平均客流量统计,区域平均停留时长统计,区域驻留人数统计三个功能。以统计组为单位,展示区域关注度统计数据,并支持日,周,月,季,年,特殊日,自定义维度进行查询,支持数据的导出。

(6)热度分布功能
依托区域关注度相机,分为热度分布和热度趋势功能,以监控点维度查询。热度分布,指当日当前相机画面,人员密度程度的图形化展示。热度趋势,指人员密集程度,按时间变化的展示,支持按时小时和按日维度的展示。
图 201 热度分布
(7)过店客流统计功能
依托过店客流相机(设备是定制版本),按统计组维度统计进店人数,经过人数和进店率。并支持日,周,月,季,年,特殊日,自定义维度进行查询,支持数据的导出。
(8)超脑精准客流
接入专业客流超脑设备,超脑端配置统计组,并计算精准客流人数。
(9)天气分析
接入实时天气信息,分析天气与客流数据之间的关系。通过对各种气象条件下的客流变化进行深入研究,能够帮助管理者更好地了解和预测客流趋势,从而采取合适的措施优化和提高服务水平。
(10)指标分析
能够分析不同因素下的指标数据,例如在各种活动场景下的客流量。同时,系统支持按照属性维度查看这些数据,让管理者更方便地深入了解各项指标在不同条件下的表现。通过对多元数据的综合分析,子系统有助于优化管理策略,提升客户体验和场馆运营效率。

(11)客流看板
通过园区驾驶舱呈现的客流看板是以多维度客流数据进行知识展现的看板如今日累积客流、客流同环比统计、各时段客流走势、区域客流排行、周末周中客流对比、历史客流走势、天气客流关联和业态客流排行,帮助不同行业更好的对客流数据进行分析并得到价值。可根据管理者不同的管理重点配置呈现的数据维度,灵活满足不同管理方对客流指标的呈现需求,提高管理效率,辅助集中决策。

(12)热力分析
可以将各统计组或 AI 盒子收集的进店客流量和客户保有量数据,通过热力图的形式直观地呈现给用户。这种方式让用户能够更加清晰地掌握客流情况,有助于优化商业空间布局和提高客户满意度。

(13)热力回放
允许用户自定义时间段进行选择,以展示历史时期的客流热力分析数据。通过细化时间颗粒度,系统能够在不同时间节点上进行数据回放展示,从而帮助用户更加精确地掌握各个时刻的客流状况,并有针对性地调整运营策略以提高商业效益。
(14)食堂、出租车等排队检测
通过 H5 页面嵌入手机公众号可上查看当前餐厅的人数和负载情况,实时了解餐厅的拥挤度,合理选择餐厅就餐。用餐人数统计展示内容有统计组名称,区域,保有量,剩余量,负载率。排队统计展示内容有统计组名称,保有量,预计排队,拥挤度。
通过信息发布屏可以实时获取区域客流,负载和排队情况,了解档口的排队时长,根据排队时长选择就餐排队队列。用餐人数统计展示内容有统计组名称,区域,保有量,剩余量,负载率。排队统计展示内容有统计组名称,保有量,预计排队,拥挤度。视频预览小部件支持展示指定统计关联监控点的视频实时预览。

4. 客流监测系统优势
通过在每一个店门口安装客流统计相机实现进出客流量统计,其中包括了时、天、周、月、季度等客流量数据的对比分析,帮助便利店、超市、服装店等能直观了解店铺顾客流动趋势,掌握客流的峰谷期,从而更有利于科学排班和分配工作人员的工作任务,以及合理利用能源来降低运营成本。
通过在店内安装区域关注度客流相机实现统计客流量的驻留时间和驻留区域的统计汇总,助力店长分析洞察出周边商圈顾客群体消费需求,以及结合 POS 系统分析出商品滞销原因,同时明确顾客需求层次合理的进行商品陈列、促销和汰换等业务。 强大的数据分析功能,丰富的分析图表,灵活多样的图表形式,更能充分地利用客流数据信息,针对管理者辅助决策有重要意义。
2025 最新版综合安防集成系统解决方案内容庞大,涵盖了多个子系统,以下是原文档目录,具体内容请点开超链接。为了方便网页阅读,本站在分享时会更改部分序号和内容标题。
海康威视综合安防集成系统解决方案完整版(2025.06/490P/183MB).docx
第 一 章 方案概述 1
1.1 方案背景 1
1.2 需求分析 2
1.3 建设目标 3第 二 章 总体思路 5
2.1 设计思路 5
2.2 设计原则 6
2.3 设计依据 9第 三 章 系统总体设计 11
3.1 应用架构 11
3.2 系统拓扑 11第 四 章 系统详细设计 14
4.1 视频级联、视频监控配置、实时预览功能、录像回放功能、视频监控电视墙、海康视频监控优势
4.1.1 视频监控子系统、监控前端设计、园区周界及外围部署、可见光周界防范、园区主出入口等地部署、园区公共区域监控布置、建筑室内区域监控部署
4.2 人员通行 51
4.2.1 门禁管理子系统:门禁系统功能、门禁系统架构和组成、门禁系统部署方案
4.2.2 可视对讲子系统、可视对讲系统的部署方案、可视对讲系统详细设计
4.2.3 梯控管理子系统详细设计、梯控系统的部署方案
4.2.4 访客管理子系统详细方案、访客预约系统功能和工作流程
4.2.5 静电检测子系统 83
4.2.6 智能锁管理子系统 87
4.3 车辆通行 91
4.3.1 停车场子系统功能、停车场系统部署方案、停车场系统详细设计
4.3.2 寻车诱导子系统详细设计、诱导寻车系统功能介绍 107
4.3.3 园区卡口子系统 118
4.3.4 新能源充电泊位管理子系统 129
4.3.5 车辆违规管控子系统 135
4.3.6 车辆防冲撞子系统 137
4.3.7 车底检测子系统 142
4.3.8 人车核验管理子系统 144
4.4 报警监测 148
4.4.1 智能报警子系统、紧急报警设备、报警系统业务流程、常见报警系统安装方式、综合安防报警平台功能简介 & 系统优势 148
4.4.2 机房环境监测子系统、动环监控系统部署、海康动环系统功能 166
4.4.3 场所环境综合监测子系统 180
4.4.4 事件中心子系统 188
4.5 智能应用 194
4.5.1 智能监控子系统 194
4.5.2 封闭区域人车管控子系统 206
4.5.3 高空抛物溯源子系统 212
4.5.4 电瓶车秩序管理子系统 217
4.5.5 电梯健康监测子系统 222
4.5.6 客流管理子系统 227
4.6 综合服务 239
4.6.1 智能巡查子系统 239
4.6.2 定位巡查子系统 248
4.7 行政后勤 260
4.7.1 考勤管理子系统 260
4.7.2 智能柜管理子系统 264
4.7.3 自助制卡子系统 267
4.7.4 物资管理子系统 271
4.7.5 会议管理子系统 278
4.7.6 食堂消费子系统方案设计、食堂消费功能说明 284
4.7.7 宿舍管理子系统 303
4.7.8 信息发布子系统 316
4.8 安全管理 324
4.8.1 消防管理子系统 324
4.8.2 安检管理子系统 330
4.8.3 智慧广播子系统 346
4.9 能效监测 354
4.9.1 节能管理子系统 354
4.9.2 智慧路灯子系统 356
4.10 联网管理 359
4.10.1 多园区联网管理子系统 359
4.11 数据驾驶舱 362
4.11.1 数据可视化看板 362
4.11.2 3D 数字指挥舱 367
4.11.3 AR 数字指挥舱 369
4.11.4 VR 数字指挥舱 370
4.12 运维管理 372
4.12.1 设备网络管理子系统、视频监控运维管理 372
4.12.2 网络拓扑监控子系统 402
4.12.3 运管中心 415第 五 章 传输网络设计 420
5.1 设计思路与要求 420
5.1.1 设计思路 420
5.1.2 设计要求 420
5.2 网络规划设计 421
5.2.1 网络结构设计 421
5.2.2 VLAN 规划 422
5.2.3 网络 IP 地址规划 423
5.2.4 路由总体规划 424
5.2.5 网络传输带宽要求 425
5.3 网络可靠性设计 425
5.4 网络安全性设计 426
5.5 网络管理规划 426
5.6 网络安全建议 427第 六 章 监控中心设计 429
6.1 监控中心系统组成 429
6.2 服务器管理系统 429
6.2.1 管理服务器 429
6.2.2 流媒体服务器 430
6.2.3 级联服务器 430
6.2.4 校时服务器 430
6.2.5 结构化分析服务器 430
6.3 云存储系统 432
6.3.1 云存储概述 432
6.3.2 云存储系统架构 433
6.3.3 系统功能 434
6.3.4 系统优势 437
6.3.5 系统容量计算 438
6.4 视频综合平台设计 439
6.4.1 视频综合平台功能 440
6.4.2 主要功能效果展示 440
6.4.3 信息发布屏 440
6.4.4 会议平板 441
6.5 智能大屏管理系统 441
6.5.1 系统架构 442
6.5.2 系统配置功能 442
6.5.3 特色功能 443
6.5.4 系统部署 444第 七 章 平台软件介绍 446
7.1 平台架构 446
7.1.1 业务架构 446
7.1.2 逻辑架构 447
7.1.3 数据架构 448
7.2 平台关键技术 448
7.3 平台软件功能 451
7.4 平台软件特色 452
7.5 平台软件环境 454
7.5.1 硬件环境 454
7.5.2 软件环境 455
7.6 平台安全设计 455
7.6.1 存储安全 455
7.6.2 应用安全 456
7.6.3 网络安全 457
7.7 平台优势 458
7.7.1 全面的系统集成 458
7.7.2 丰富的联动策略 458
7.7.3 灵活的服务架构 459
7.7.4 多层次的可靠性保障 459
7.7.5 强大的扩展性支持 460
7.7.6 优良的系统兼容性 460
7.7.7 全方位的安全管理 460
7.7.8 便捷的操作体验 461
7.7.9 精细的权限设定 461
7.7.10 高效的系统运维 461第 八 章 方案优势 462
8.1 全场景业务覆盖 462
8.2 灵活园区人车管控 462
8.3 丰富的运营指挥手段 462
8.4 智能化运维管理 463第 九 章 项目案例 464
